Avecion

360° Acoustic Intelligence Infrastructure

01 — The Problem

Noise pollution is a global health crisis

66,000
Premature Deaths / Yr, Europe

50,000 new cardiovascular disease cases annually · hypertension · stroke · sleep fragmentation

110M+
Europeans Chronically Exposed

1.3M healthy life years lost · €95.6B economic cost · 560K children with reading impairment

$123B
US Productivity Losses

22M workers exposed to potentially damaging noise annually · preventable with early intervention

$51B
Projected US Hearing Loss Cost by 2030

Up from $8.2B in 2002 — a fivefold increase in under three decades

Noise affects the body independently of conscious perception. Below the threshold of awareness, it elevates cortisol, fragments sleep, and strains the cardiovascular system — continuously, and at exposure levels most people consider ordinary. The damage accumulates silently: hypertension, cognitive impairment in children, cardiovascular disease, and hearing loss that compounds over a lifetime.

Avecion is noise monitoring infrastructure built by NogaHub and Photrek. Think of it as a city-wide listening network — hundreds of nodes deployed across streets, buildings, and public spaces, each continuously capturing the acoustic environment around it. Together, they build a real-time picture of how sound moves through a city and what it is doing to the people living in it.

Where a standalone sensor tells you it is loud, the Avecion network tells you why, where it is coming from, and what it means for health. Sound data flows from raw capture through pattern recognition, then into human-readable insight, and ultimately into action — whether that is a noise complaint resolved, a policy updated, or a health risk flagged before it compounds. Every node's data is cryptographically signed and cross-verified across the network, so the intelligence produced is not just informative — it is auditable and defensible in a regulatory context.

02 / Research

Collecting Data, Understanding Sound

The Limit of Decibel Measurement

Calibrated instruments measure A-weighted sound pressure level (dB[A]) with high precision — but loudness is a single dimension. Spectral composition, temporal variability, source identity, and fractal signal structure all drive measurable physiological responses that are invisible to dB-only monitoring. Two environments can share an identical dB(A) reading while producing profoundly different health outcomes.

Coupled Entropy: A New Measurement Paradigm

Avecion's classification engine is grounded in coupled entropy analysis, developed by Dr. Kenric Nelson at Photrek (Boston, MA). Coupled entropy extends Boltzmann–Gibbs statistical mechanics through a coupling parameter κ — a value that describes how "fractal" or "natural" a sound signal is. The hypothesis: sounds from nature and organic sources have complex, long-range patterns (high |κ|) that the body tends to find restorative. Industrial and mechanical noise produces simpler, more uniform signals (low |κ|) that correlate with physiological stress. This gives Avecion a way to score sound by health impact, not just by volume.

Coupled Entropy Framework — Core Formulation

$$H_{\kappa}(p) = \sum_{i,j} p_{ij}^{\frac{1+\kappa}{1+d\kappa}} \cdot \ln_{\kappa}\!\left(p_{ij}^{-\frac{1}{1+d\kappa}}\right)$$
where
$$\ln_{\kappa}(x) = \dfrac{x^{\kappa} - 1}{\kappa}$$
$\kappa \in \mathbb{R}$
Coupling parameter governing system complexity and nonextensivity
$d \in \mathbb{Z}^{+}$
Dimensionality of the acoustic feature space
$p_{ij}$
Joint probability of acoustic event class pair (i, j)
$H_{\kappa}(p)$
Coupled entropy health-impact score over distribution p

Citizen Science

Avecion draws on the citizen science model — where communities deploy low-cost open-source sensors to generate environmental data that would otherwise require institutional-grade infrastructure. This approach has already produced over a decade of validated environmental datasets. Avecion applies the same participatory logic to acoustic monitoring: citizen-operated nodes contribute real-world sound data at a scale and geographic density no single organisation could deploy alone. That data — cross-verified across the network — builds the ground-truth reference layer that trains and continuously improves our AI models.

Avecion Mobile App — Noise Collection & Health Correlation

The Avecion mobile application turns any smartphone into a contributing sensor node. It continuously captures the acoustic environment and — with user consent — correlates sound data against biometric signals from connected wearables: heart rate variability, sleep quality, and stress indicators. Over time, the app identifies specific frequency patterns and sound-source profiles that are producing measurable physiological effects for individuals. These personal acoustic fingerprints feedback into the coupled entropy models, creating a closed loop between environmental noise measurement and real human health outcomes — grounding the platform's science in lived experience rather than laboratory assumptions.

03 / Infrastructure

Infrastructure — Citizen Sensing Network & Decentralised AI

Summary

Avecion is not a sensor product — it is a sensing substrate. Each deployed node, whether a smartphone or a fixed IoT device, becomes part of a city-wide acoustic mesh that collectively maps how sound moves through urban environments in real time. The network's intelligence is intersubjective: results are not trusted because a single device reported them, but because they are cryptographically signed, cross-correlated across neighbouring nodes, and verified through both machine consensus and human context. This is what separates Avecion from generic environmental sensors — the network produces acoustic intelligence, not just acoustic data.

Process Flow

Citizen Sensing Network — Architecture Overview

CAPTURE PRIVACY ANALYZE DASHBOARD 72.4 dB(A) ACOUSTIC SENSOR CLASS I SLM IoT DEVICE SMARTPHONE NODE RAW INPUT SPEECH VAD ↓ SPEECH REMOVED RAW INPUT SPEECH VAD ↓ SPEECH REMOVED RAW INPUT SPEECH VAD ↓ SPEECH REMOVED INTELLIGENCE ENGINE NOISE HEATMAP — 7-DAY MON TUE WED THU FRI SAT SUN ⚠ THRESHOLD: 74 dB WEB DASHBOARD AVECION 68 dB(A) MOBILE APP CAPTURE PRIVACY ANALYZE DASHBOARD 68.4 dB(A) ACOUSTIC SENSOR CLASS I SLM IoT DEVICE SMARTPHONE NODE RAW INPUT SPEECH VAD ↓ SPEECH REMOVED RAW INPUT SPEECH VAD ↓ SPEECH REMOVED RAW INPUT SPEECH VAD ↓ SPEECH REMOVED INTELLIGENCE ENGINE NOISE HEATMAP — 7-DAY MON TUE WED THU FRI SAT SUN ⚠ THRESHOLD: 74 dB WEB DASHBOARD AVECION 68 dB(A) MOBILE APP

Network Layers

Layer 0 Governance

DAO & Sociocratic Pluralism

Decentralised Governance

Token-holder voting on research grants, platform development, and resource allocation via on-chain governance. IP-NFTs tokenize patent assets for community benefit-sharing, preventing centralised network capture.

Layer 1 DePIN

Distributed Physical Infrastructure Network

Edge Sensing Mesh

Avecion's device-agnostic SDK can be installed on any device with a microphone — instantly connecting it to the network and enabling it to begin sensing. From smartphones and IoT hardware to certified reference instruments, every node contributes to a distributed mesh that forms a living acoustic digital twin of each deployment environment. Node identity, registration, and reputation are managed through a decentralised registry with no single point of control or failure.

Layer 2 Privacy

Hardware-Isolated Privacy Architecture

VAD · ZKP · Differential Privacy · GDPR Art. 25

Speech detection and deletion are architecturally isolated — not configurable toggles. VAD runs at 99th-percentile confidence, destroying speech frames in RAM before any disk write, with ARM TrustZone secure enclaves as the target implementation. Zero-knowledge proofs attest contribution provenance without exposing acoustic content. Differential privacy prevents re-identification from aggregate statistics. Compliant with GDPR Article 25 and NIST SP 800-88 Rev. 1.

Layer 3 AI Engine

HyperCycle Decentralised AI Inference

AIMs · Federated Learning · Trustless Verification

All inference — classification, coupled entropy scoring, beamforming, and source localisation — executes on HyperCycle Agent Interface Modules (AIMs). Decentralised compute removes server dependency, enables trustless multi-node verification, and scales from 100 to 1,024+ AIMs as deployment density grows. Federated learning propagates model improvements without raw data leaving the edge.

Layer 4 Storage

Flexible Multi-Tier Storage Architecture

Decentralised · Cloud · On-Premise

Acoustic metadata is routed across three tiers depending on deployment context: decentralised persistent storage for immutable provenance; cloud infrastructure for high-throughput analytics and enterprise integrations; and on-premise or jurisdiction-local storage for clients with strict data residency requirements. Raw audio is never retained. The architecture is storage-agnostic by design, with no vendor lock-in.

Layer 5 Analytics

Dashboards, Reporting & Analytical Tools

B2G · B2B · Citizen · API

Classified events and metadata surface across two interfaces. The Avecion mobile app gives citizens a personal acoustic monitor — visualising soundscape patterns across time and location. That same citizen data streams into B2G and B2B dashboards, combining with fixed compliance-grade sensor readings to give operators a denser, more complete acoustic picture than either source alone. At this tier: multi-site aggregation, configurable alerts, longitudinal analysis, and automated regulatory reporting exportable for ministry submissions, ESG disclosures, and governance. An API layer extends all outputs to GIS tools, building management platforms, and smart city infrastructure.

04 / The Product

Avecion Monitoring Product

Overview

The Avecion Dashboard is a web-based analytics platform that enables organizations to monitor, analyze, and manage acoustic environments using privacy-preserving acoustic intelligence data generated by the Avecion platform.

The dashboard provides real-time visibility into acoustic events, historical analytics, device fleet status, and compliance monitoring across deployed sensing infrastructure. By transforming acoustic data into actionable insights, the platform helps organizations improve environmental awareness, support regulatory compliance, and identify operational anomalies.

The dashboard operates exclusively on structured acoustic intelligence datasets produced by privacy-preserving processing pipelines. These datasets include sound event classifications, acoustic intensity metrics, spatial indicators, and device telemetry. Raw audio data is not exposed through the dashboard interface.

The system serves enterprise users such as operations managers, environmental compliance officers, and facility administrators responsible for monitoring acoustic conditions and ensuring regulatory adherence. Internal administrative users support platform operations, system configuration, and user management.

Dashboard

01 / Live Map Avecion Live Map — real-time city sensor network with sound event detection and geo-located alerts

Live view of city sensor network delivering live sound classification, event detection, and geo-located alerts — identifying and localising gunshots, accidents, loud music and other sound events.

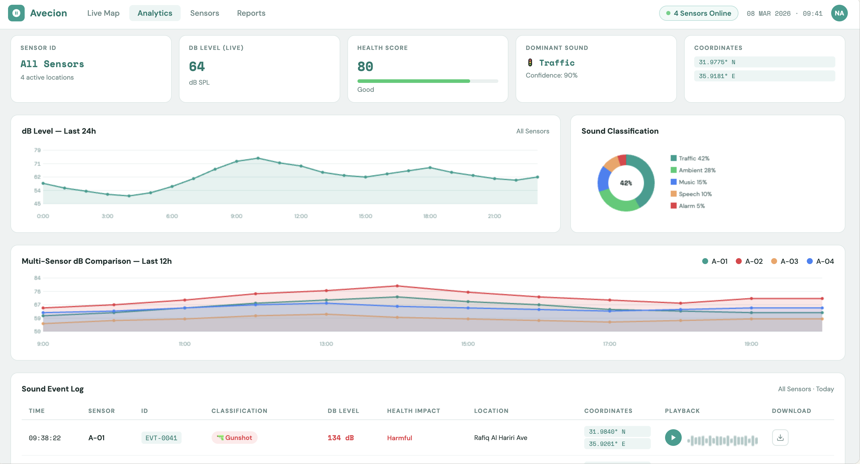
02 / Analytics Avecion Analytics — 24-hour dB trending, multi-sensor comparison, and sound event log with playback

Continuous environmental health scoring across the deployed sensor network, with 24-hour dB trending, multi-sensor comparison, and sound source classification. Every classified sound event is logged with the ability to playback or download the audio clip — turning raw noise data into actionable, auditable urban intelligence.

Product Features

Near Real-Time Monitoring

Continuous acoustic event feed across all deployed sensors, updated within 5 seconds of data availability. Operators view current acoustic events, observe intensity levels, and detect abnormal patterns as they emerge.

Acoustic Events Visualisation

Interactive visualisation of acoustic event data — sound classification distributions, spatial acoustic hotmaps, temporal noise trends, and intensity patterns — designed to surface environmental conditions at a glance across single or multi-site deployments.

Acoustic Analytics & Insights

Historical acoustic event datasets analysed over configurable time windows — hourly, daily, seasonal — to identify trends, patterns, and evolving environmental conditions. Supports evidence-based decision making for operations managers, planners, and compliance officers.

Alerts & Anomaly Detection

Configurable alert thresholds trigger notifications when acoustic conditions exceed defined limits or when abnormal sound patterns are detected. Escalation policies, notification routing, and timestamped event logs support operational and incident response workflows.

Source Localisation

TDOA triangulation and beamforming across multi-node arrays enable spatial pinpointing of persistent or intermittent noise sources. GeoJSON-compatible output integrates directly with GIS and urban planning tools.

Compliance Monitoring & Reporting

Configurable noise thresholds with automated violation detection and compliance status tracking. Reporting tools generate WHO END, ISO 1996, and CNOSSOS-EU aligned documentation on schedule or on demand, exportable for ministry submissions, ESG disclosures, and internal governance.

Device Fleet Management

Full lifecycle management of deployed sensing infrastructure — node provisioning, health status monitoring, connectivity and uptime tracking, and configuration management — across mobile, IoT, and certified reference station tiers from a unified control plane.

Data Export & API Integration

Historical acoustic datasets and compliance records are exportable on demand. RESTful and WebSocket APIs connect the dashboard to building management systems, smart city platforms, and GIS tools — extending acoustic intelligence into existing operational workflows.

User Access & Role Management

Role-based access control (RBAC) with segregated data views per organisation, jurisdiction, or department. Integrates with enterprise identity providers via SSO and OAuth. Full user activity audit logs for accountability and data governance compliance.

05 / Conclusion

Sound intelligence, built for the field

Whether you are a municipal government mapping the acoustic conditions of a growing city, an environmental agency working to enforce noise ordinances with defensible evidence, a smart city initiative looking to add a new intelligence layer to urban infrastructure, or a business — a construction firm managing site compliance, a facilities team monitoring workplace acoustic conditions, a hospital protecting patient environments, or a hospitality operator managing the sensory experience of guests — the challenge is the same: the tools available today were not built for the complexity of real-world sound. Avecion is.

If you are operating in any of these environments and are ready to move beyond decibel readings toward genuine acoustic intelligence — with the classification depth, privacy guarantees, and regulatory traceability your context demands — Avecion is built for you. The platform is designed to integrate with your existing infrastructure, scale with your deployment, and produce actionable, auditable acoustic data that supports real decisions.

Investors & Grant Partners

Avecion is actively seeking investment and grant partnerships to accelerate research and development, expand the platform's capabilities, and scale the sensing network across new geographies. We are in active pre-seed fundraising and welcome conversations with investors aligned with environmental technology, decentralised infrastructure, and public health innovation. We are equally engaged with grant programmes — including those focused on smart cities, environmental monitoring, and decentralised science — that can support the technical and research milestones ahead.

Interested in Avecion?

Get in touch to learn how acoustic intelligence infrastructure can work for your city or facility.

Get in Touch